Kibana4で保存済みvisualizationを削除したり名前を変更する。

絶対忘れるのでメモ。

visualizationの設定
visualizationの設定

赤枠で囲った部分から保存済みvisualizationの設定編集が可能です。わっかんねーよこんなの!

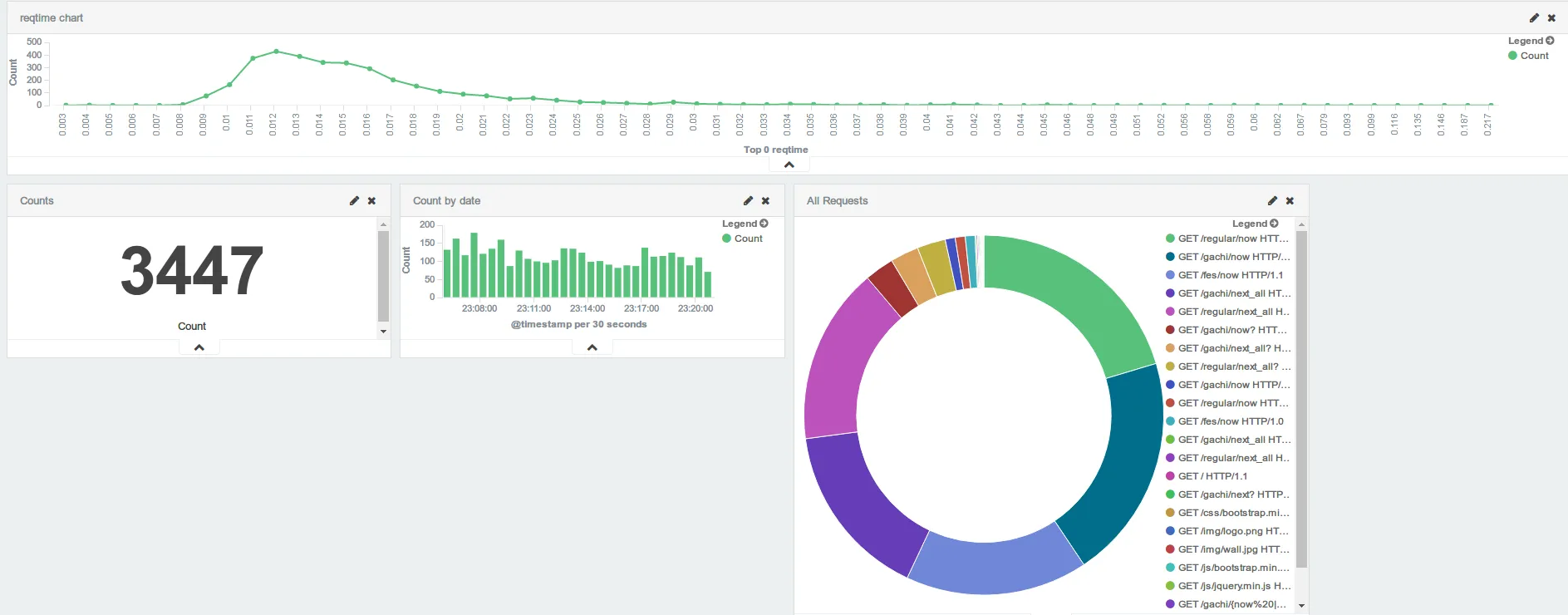
ダッシュボードはこんな感じ。やはり視覚的に状況が把握できると運用しやすいですね。導入して良かったです。

Kibana4のダッシュボード
Kibana4のダッシュボード